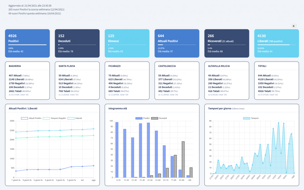
Ecco i dati ufficiali pubblicati da Asp aggiornati al 21 aprile 2021 sulla diffusione del covid nel distretto Asp di Bagheria, che comprende anche i comuni di Santa Flavia, Casteldaccia, Ficarazzi e Altavilla Milicia.
Complessivamente nel distretto gli attuali postivi sono 644 con un’età media di 41 anni e 152 morti.
A Bagheria gli attuali positivi sono 407 i deceduti complessivamente 106
A Santa Flavia i positivi sono attualmente 59 deceduti 15
A Ficarazzi i positivi sono 70 i deceduti 4.
A Casteldaccia gli attuali positivi sono 59 i deceduti in totale 16
Ad Altavilla Milicia, gli attuali positivi sono 49 e 11 invece i deceduti.

